Announcement
New and Improved Way to Look at Flexsave AWS Coverage
By Vadim Solovey

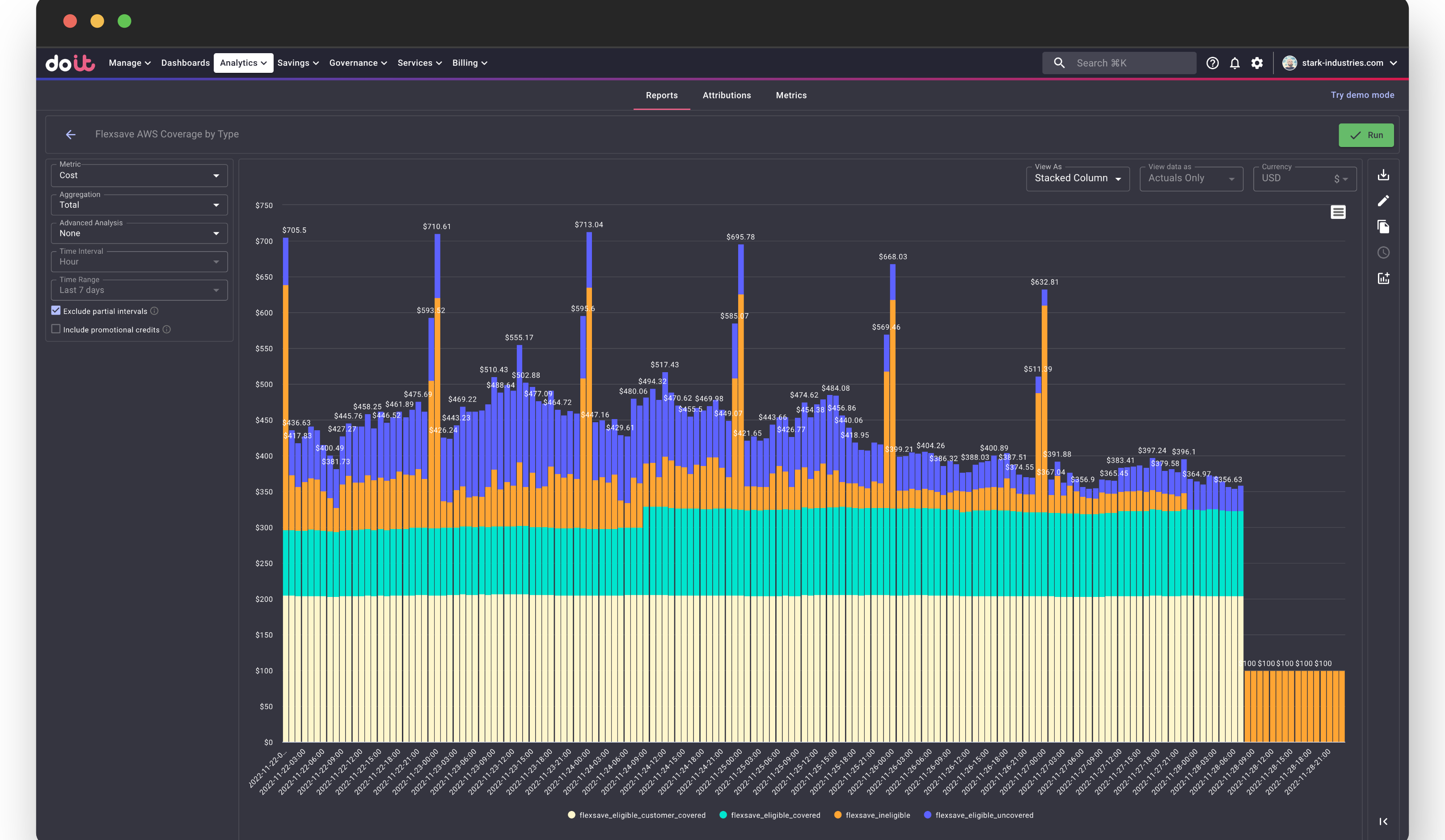
A new `cmp/flexsave_eligibility` label in Cost Analytics lets you break down AWS workloads by Flexsave coverage status, with a preset report for quick insights.
We are introducing a cmp/flexsave_eligibility label in CMP Cost Analytics, which helps better understand how Flexsave covers your AWS workloads.
This label can have one of four values:
flexsave_eligible_covered- workloads covered by Flexsave.flexsave_eligible_customer_covered- workloads covered by your own Saving Plans or Reservations (can be covered by Flexsave when these expire!)flexsave_eligible_uncovered- workloads that can be covered by Flexsave but were not, most probably because they are too unstable.flexsave_ineligible- workloads that do not qualify for Flexsave
To make it easier, we have created a new preset report "Flexsave AWS Coverage by Type".
Note, the label is only applicable to customers in dedicated AWS organizations.
