Why teams switch
PerfectScale for Data Lakes
Real-time monitoring, and automated optimization so teams can quickly understand where spend is happening, how workloads are performing, and where meaningful savings can be captured.
Prevent surprises
Automated anomaly detection alerts your team when spend spikes or usage shifts unexpectedly across Snowflake, Databricks, or BigQuery.
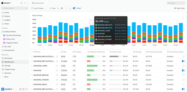
Reduce data lake spend
Intelligent insights and automated warehouse right-sizing lower compute costs by 10-20%. Works across Snowflake, Databricks, and BigQuery.
Improve efficiency
Surface inefficient workloads, right-size warehouses, and guide users toward more responsible usage patterns across your data stack.
Save engineering time
Remove the manual work of monitoring and optimization so your data team can focus on higher-value initiatives instead of cost spreadsheets.
Visibility
See where every credit goes
A single, trusted view of every workload running in Snowflake, Databricks, or BigQuery. Track where each credit goes and how usage evolves over time. No more stitching together reports from three different consoles.

Insights
Surface what's actually wasting money
Continuous analysis finds optimization opportunities you'd miss manually. Inefficient queries, underutilized warehouses, emerging spend trends. The platform does the detective work so your team can act on what matters.

cost reduction
average ROI
cost visibility into every workload
Automated Savings
Save 10-20% on compute. Automatically.
Warehouse utilization optimization runs continuously. No manual intervention required. Teams using PerfectScale typically see double-digit compute savings within the first two weeks across Snowflake, Databricks, and BigQuery.

Key Capabilities
Everything you need to manage data lake costs
From real-time monitoring to automated right-sizing, PerfectScale covers the full optimization lifecycle for Snowflake, Databricks, and BigQuery.

Usage Groups
Allocate usage by team or project and set budgets per group.

Real-Time Monitors
Alerts for anomalies and unexpected spend changes, instantly delivered.

Stack Integrations
Out-of-the-box integrations for deeper context across your data stack.

Warehouse Right-Sizing
Automatically adjust warehouse configurations based on actual workload patterns.

Query Optimization
Identify and fix inefficient queries that silently inflate your bill.

Multiplatform Support
One tool for Snowflake, Databricks, and BigQuery cost management.
Reduced Snowflake costs by 40% in two weeks
40%
2 weeks
Get up and running in minutes
Instantly see cost drivers, anomalies, and savings potential.
Instant insights made our spend management far more efficient. A no-brainer for any Snowflake stack.
Gary James, Senior Analytics Engineer at Beauty Pie


